公司簡介
西安利時通節能環??萍加邢薰疚挥谖靼哺咝麻_發區,是國家級高新技術企業,是一家引領節能環保產業裝備的專業設計與制造企業,致力于節能及環保裝備的研究開發工作。
公司產品主要有節能及環保二大類。節能產品有:余熱回收利用系統、電解鋁整流器節能系統、諧波回收利用系統。環保產品有:煙氣脫硫脫硝脫白煙、一體化脫硫脫硝設備、廢氣廢渣回收利用、廢氣處理、污水處理等設備。我公司自主開發的電解鋁整流器節能系統、熄焦塔廢氣綜合利用系統、廢氣廢渣回收利用設備通過了專家鑒定,填補了國內空白,被鑒定為國內領先,被科技部列為國家...
了解更多



除塵脫硫脫硝無白煙
廢氣廢渣回收利用
諧波回收及余熱發電
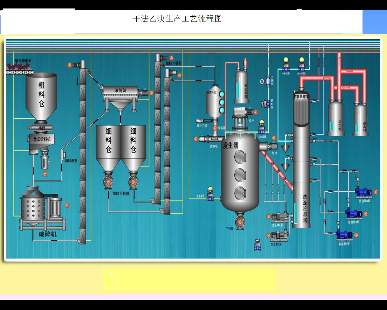
工業自動化集成系統
大功率直流電解電源
氯堿化工專用直流電源
無涌流短網二次補償系統
碳化硅直流電源